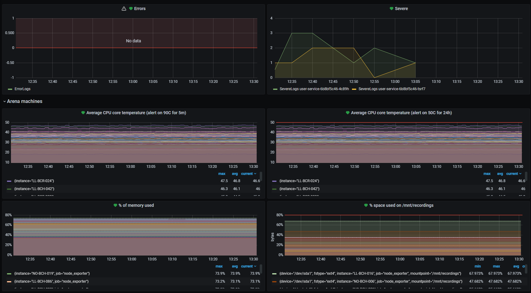
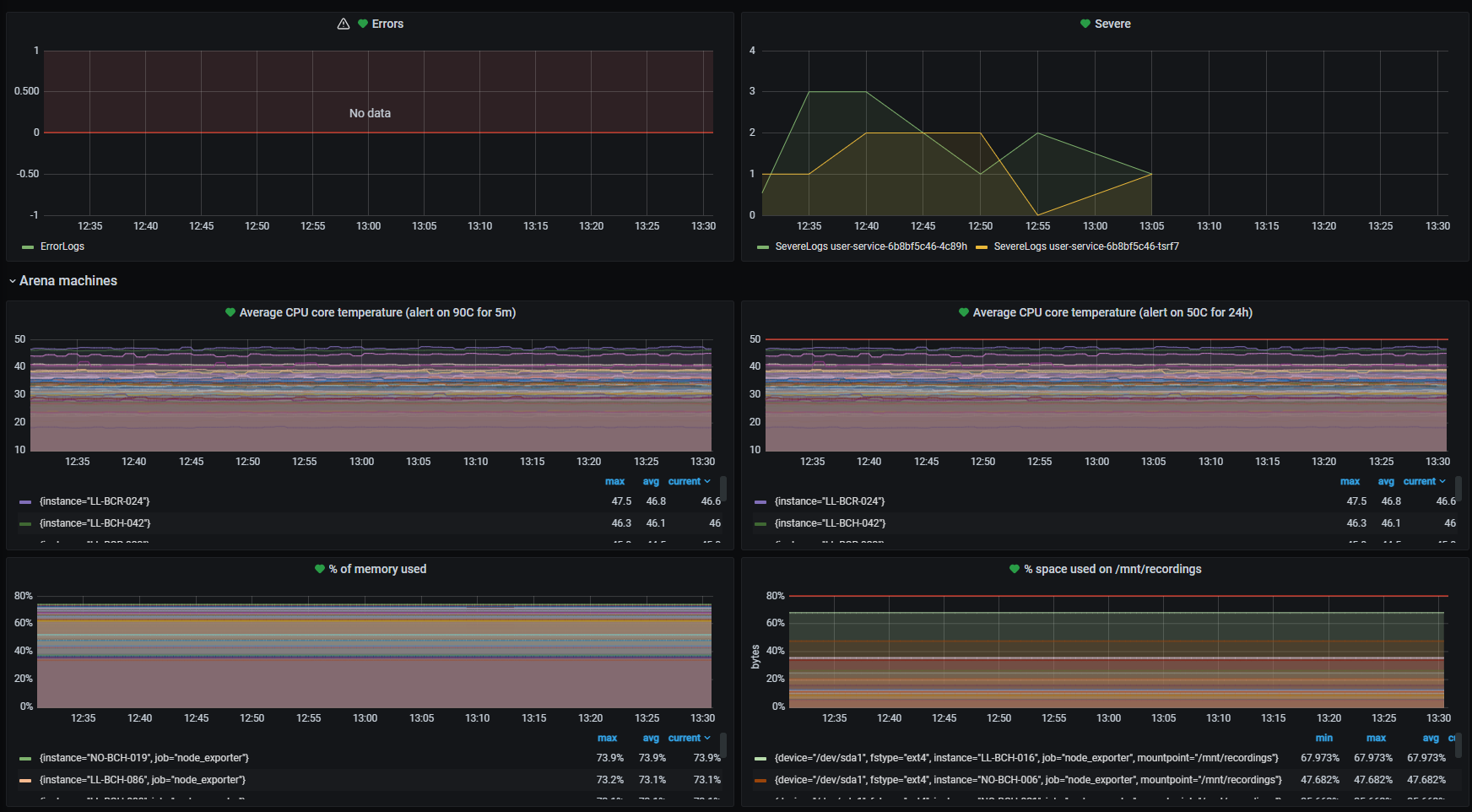
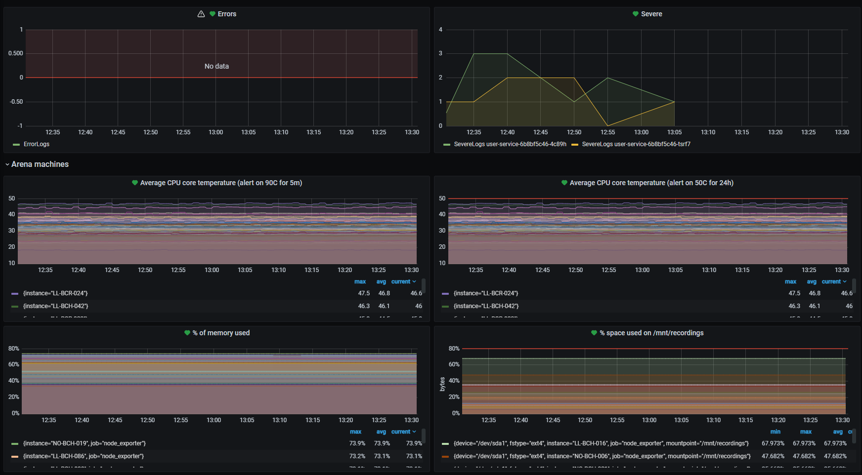
Monitoring

All broadcasts are monitored and our Support technicians uses market leading tools to actively track and resolve eventual errors as quickly as possible.
Features
24/7/365 monitoring
CPU Usage
CPU core temperature
Memory Usage
Disk storage
Error notifications
Much moreā¦

